单个节点遇到了延迟和性能受到的puts影响
适用场景
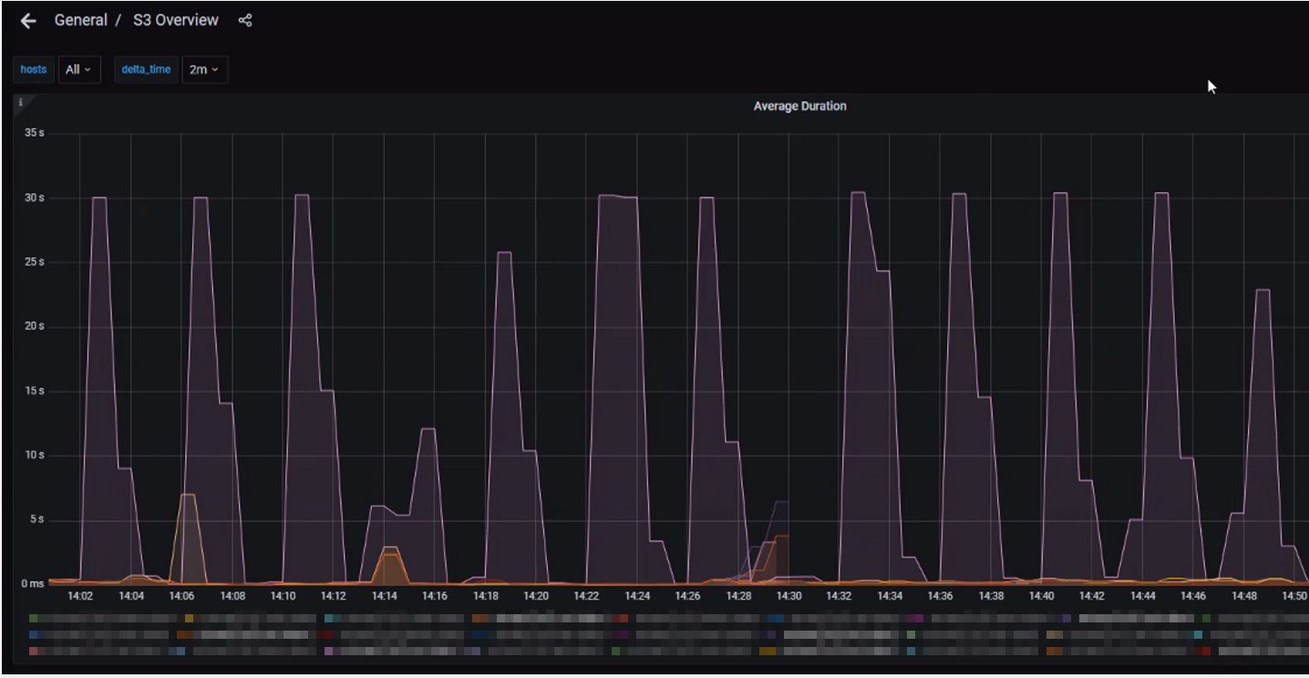
NetApp StorageGRID
问题描述
- 站点上的单个节点遇到了与puts相关的意外延迟和性能影响。
- 与站点上的其他节点相比、"放置指标">" Promeheus ">"S3概述"的平均持续时间要高得多。

- ILM队列高于站点中的其他节点。

- 受影响节点无法使用1139 telnet访问网格中的其他节点。
root@[node_1]:~ # telnet <node_2> 1139
Trying 10.0.0.0....
^C


root@[node_1]:~ # telnet <node_2> 1139
Trying 10.0.0.0....
^C